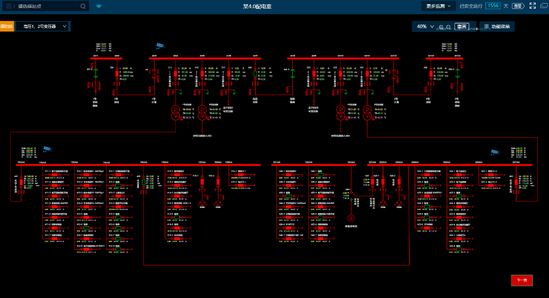
解码一:“看不见的AI” 通过在配电室就地部署智能采集终端和边缘计算网关,易电务实现了毫秒级的实时数据采集与计算分析。边缘计算技术的应用,深化云边协同的数据处理机制,强化边缘侧故障研判能力,让告警推送时间(3秒)大幅领先于地方标准和业内同行(10秒-分钟级)。 智能运维模式下,一旦发生短路、过流、越级等故障,就会触发故障录波,通过AI智能识别并进行诊断和告警,快速进行故障分析和故障点位。可以实现精准判断加快抢修进度,杜绝复发,事后可追溯、分析。 解码二:“看得见的安全” 易电务配电智能运维平台深度融合物联网、云计算技术,通过传感器365*24小时实时监测配电室运行情况。通过高频采样+AI智能识别可以实现毫秒级、每周波1024点采样,精准捕捉微观波形和暂态突变。此外,系统还辅以视频监控及AI分析、动环监测等,实现对配电室及运行环境的全方位动态监视。 通过大数据分析与历史数据建模,可对配电室内电气设备运行数据越限及环境状态异常进行即时预告警通知;并通过高频采样和分解计算,准确识别容性剩余电流、谐波等干扰,对真正引起电气火灾的阻性剩余电流进行预警,还可以高精度识别故障电弧,为电气火灾预警提供全要素支撑。 解码三:“看得见的效益” 通过对企业用电数据的多维度分析,易电务能够精准定位能耗异常与浪费环节,并提供优化建议。用户可以通过能效看板直观了解用电情况,从而制定更加科学的节能策略。 智能运维系统的应用,大幅减少了企业对专业运维人员的依赖,降低了人力成本。同时,通过预防性维护,设备寿命得以延长,维修成本也显著降低。 易电务智能配电监控系统功能 配电运行监控 预告警管理 多维度分析 能效分析 自动化报告 视频AI分析 电能质量 故障录波







