在制造业高速运转的车间里,每一条生产线都依赖稳定可靠的电力供应。一旦配电系统出现故障,不仅会导致生产中断,造成巨大经济损失,还可能引发安全事故,威胁员工生命财产安全。如何保障配电系统安全可靠运行,已成为制造业企业面临的重要课题。
一.传统配电管理制约生产稳定性
1、配电管理粗放:依靠传统人工巡检、人工抄表,缺乏技防手段,数据抄而不用,运维更多依靠人工经验,更有甚者处于无人看管的放羊状态;
2、隐患难发现:人工巡检难以捕捉配电系统中的隐性缺陷,巡视走马观花,运行隐患没有预警手段,运行缺陷不能及时发现;
3、故障响应滞后:故障后知后觉,运维人员难以第一时间进行故障定位和分析,需赶赴现场排查,但排查方式落后缺少故障时数据支撑,导致故障分析和故障恢复的时间较长,影响生产进度;
4、电能质量不佳:生产型企业由于需要大量变频设备,会产生谐波等电能质量问题。一方面会引起配电系统的设备过热、绝缘老化、寿命缩短,当大量谐波流过中线时,甚至可能引起线路过热等安全隐患;另一方面,也会严重影响生产线设备的稳定运行,导致异常工况,甚至是烧毁设备。
易电务凭借18年电力信息化服务积淀,以创新技术重新定义制造业电力安全保障,可以为生产型企业配电系统稳定运行保驾护航。
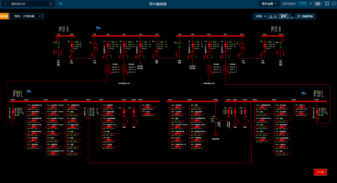
二.易电务为制造业配电系统打造"隐形守护者"
1.实时监控:
易电务配电智能运维平台深度融合物联网、云计算技术,通过传感器365*24小时实时监测配电室运行情况。通过高频采样+AI智能识别可以实现毫秒级、每周波1024点采样,精准捕捉微观波形和暂态突变。此外,系统还辅以视频监控及AI分析、动环监测等,实现对配电室及运行环境的全方位动态监视。
2. AI安全预警:
易电务智能运维系统,通过大数据分析与历史数据建模,可对配电室内电气设备运行数据越限及环境状态异常进行即时预告警通知。并通过高频采样和分解计算,准确识别容性剩余电流、谐波等干扰,对真正引起电气火灾的阻性剩余电流进行预警,高精度识别故障电弧,为电气火灾预警提供全要素支撑。
3. 智能故障诊断:
智能运维模式下,一旦发生短路、过流、越级等故障,就会触发故障录波,通过AI智能识别并进行诊断和告警,快速进行故障分析和故障点位。可以实现精准判断加快抢修进度,杜绝复发,事后可追溯、分析。
4.电能质量分析:
在硬件采集设备上采用国内领先的高频采样+边缘计算+智能算法的组合技术,不仅对功率因数、电压偏差、频率偏差、谐波、三相不平衡度等稳态质量指标进行实时采集,更可对电压暂态变化智能识别其暂态变化时间、幅值等详情,并将电压暂升、暂降、中断前后的电压电流波形进行录波记录。
5.数字健康档案:
易电务不仅解决当前问题,更通过AI构建设备“数字健康档案”,实现全生命周期管理,为每台设备建立动态健康档案,整合运行数据、维保记录、试验报告,AI评估设备健康状态,赋能设备全生命周期管理。

配电运行监控 预告警管理


多维度分析 能效分析


自动化报告 视频AI分析


电能质量 故障录波

